Enterprise AppDynamics Observability Transformation
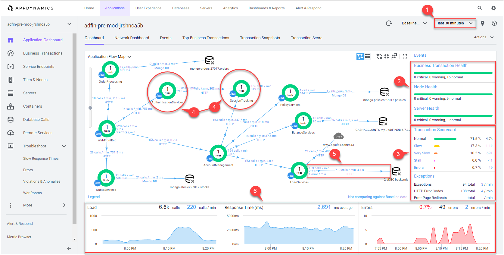
This enterprise programme led by Valentin Milkovintroduced full stack observability using AppDynamics, transforming fragmented monitoring into a unified performance intelligence platform spanning SAP systems, middleware, and distributed microservices.
The initiative significantly reduced mean-time-to-resolution (MTTR), improved operational visibility, and enabled proactive performance management across mission-critical enterprise applications.

40%
MTTR Reduction
30%
Performance Improvement
24/7
Operational Visibility
The Challenge
Large enterprise systems often suffer from fragmented monitoring tools, limited cross-tier visibility, reactive incident management, and inadequate performance insight across SAP landscapes and distributed service architectures.
The Solution
The transformation introduced AppDynamics Full Stack Observability with automated baselining via the Cognition Engine, business transaction monitoring, and SAP instrumentation. CI/CD integration enabled continuous performance validation across modern cloud-native environments.
Architecture & Implementation
- • High availability multi-node AppDynamics Controller deployment
- • SAP ABAP and SAP HANA performance monitoring integration
- • JVM, .NET and Node.js agent standardisation
- • Kubernetes cluster instrumentation for microservices
- • Executive dashboards using Business iQ analytics
Results & Impact
The programme established proactive performance governance across mission-critical enterprise systems. It reduced operational incidents, accelerated root cause analysis, and enabled real-time performance visibility for technology leadership and executive stakeholders.
